火電廠汽輪發電機工作原理、型號及分類(圖解)
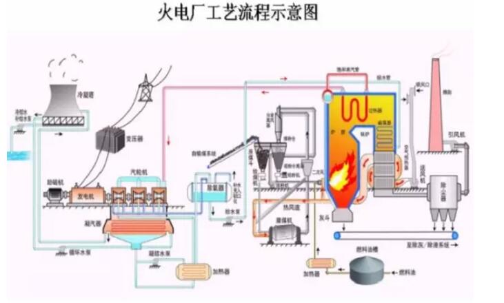
火電廠主要是利用煤、石油、天然氣為燃料生產電能;工廠能量轉化過程為燃料的化學能--熱能--機械能--電能。汽輪機和發電機是火力發電廠三大主要設備的兩大主機,單機功率勞動大、效率高、運行平穩、使用壽命長。對我們社會進步發展有重要意義,今天重點為大家介紹汽輪機工作原理、型號及分類,希望對大家有幫助。

一、汽輪機基本工作原理
汽輪機是能將蒸汽熱能轉化為機械功的外燃回轉式機械,來自鍋爐的蒸汽進入汽輪機后,依次經過一 系列環形配置的噴嘴和動葉,將蒸汽的熱能轉化為汽輪機轉子旋轉的機械能。蒸汽在汽輪機中,以不同方式進行能量轉換,便構成了不同工作原理的汽輪機。

由轉動部分和靜止部分兩個方面組成。轉子包括主軸、葉輪、動葉片和聯軸器等。靜子包括進汽部分、汽 缸、隔板和靜葉柵、汽封及軸承等。
轉速3000r/min和3600r/min,為全轉速汽輪機
轉速1500r/min和1800r/min,為半轉速汽輪機
頻率5ohz和60hz 我國為50hz
二、汽輪機按照工作原理分類:
沖動式汽輪機:根據力學知識,蒸汽把噴嘴中獲取的動能專變為機械功,蒸汽在動葉通道中不膨脹,動葉通道不收縮。
反動式汽輪機:蒸汽在動葉氣道內膨脹時對動葉作用力,根據動量守恒定律,蒸汽動葉夜流道中不僅改變方向,而且還要膨脹加速,從結構上看到動葉通道逐漸收縮。
沖動反動聯合式汽輪機:在蒸汽沖動力和反動力合力作用下推動葉璇轉做功。
三、汽輪機型號的漢語拼音代號:
N--凝汽式;B-背壓式;C--一次調節抽汽式;CC--二次調節抽汽式;CB--抽汽背壓式。機型型號舉列子:
N100-8.83/535
N600-16.7/538/538-1
B50-8.82/0.98
CC50-8.82/0.98/0.118
四、汽輪發電機結構圖
汽輪機與柴油發電機一樣有其組成結構,汽輪發電機主要由滑銷系統、氣缸、軸承、汽封系統、轉子、供油系統等組成。其各自部件有各自的工作原理,如需了解更多相關知識歡迎繼續關注本網站獲取:http://m.w283.cn/

廣西頂博電力設備制造有限公司主營產品:沃爾沃、康明斯、道依茨、濰柴、韓國大宇、上柴、玉柴等柴油發電機組,樣式豐富包含有:移動、拖車、集裝箱等類型,還有全自動、手動、半自動柴油發電機組;功率范圍三十至三千千瓦可選擇,滿足您不同需求。而且產品全國聯保,頂博電力在全國各個地區設立售后服務站點,24小時在線服務,讓您買的放心,用的省心!歡迎致電咨詢。
報價:13667715899
推薦文章
- 動力巨擎,智控機組——400KW上柴柴油發電機組,重新定義你的電力保障標準! 2026-03-13
- 400KW上柴柴油發電機組,工業級電力保障的王者之選 2026-03-13
- 動力巨擎,應急先鋒——康明斯720KW柴油發電機組,如何定義“可靠”? 2026-03-12
- 工廠備電選多大?直接上硬貨:這臺500kW玉柴發電機組,讓電力永不掉線 2026-03-11
- 2026備電選多大?為什么懂行的老板都選這臺500kW發電機組? 2026-03-11
- 停電不焦慮,這臺康明斯250KW柴油發電機組才是工廠的底氣! 2026-03-10
- 38升V12“心臟”!800KW康明斯發電機組,如何成為高端項目的“必備電力設備”? 2026-03-09
- 關鍵時刻,康明斯400KW發電機組,為你的核心負載提供可靠且穩定的保障! 2026-03-07
- 國際知名大型企業都在采購的發電機,到底強在哪? 2026-03-06
- 為什么對成本極其嚴苛的巨頭,哪怕多花錢也要選頂博?它到底強在哪? 2026-03-06






桂公網安備45010702002247